
Industry: SMM Panel Services
Location: Global (Competing Worldwide)
Project Duration: January 2024 – January 2026 (Ongoing)
Services: Complete SEO Overhaul, Website Restructure, Content Strategy, Technical Optimization
The Harsh Reality
When Md Samad approached me in January 2024 with SMMGen, I knew immediately this would be one of the toughest challenges I’d taken on.
The SMM panel industry is brutally competitive. Hundreds of established providers dominate search results globally. Breaking into this space isn’t just difficult. It’s nearly impossible without the right strategy.
Here’s what we were facing:
- 32 monthly organic clicks. Not 320. Not 3,200. Just 32. The website was virtually invisible on Google.
- Only 4 keywords are ranking. Out of thousands of potential search terms in the SMM panel space, SMMGen appeared for just four.
- Domain Authority of 9. In an industry where competitors had authority scores of 40-60+, we had almost zero credibility in Google’s eyes.
- Global competition. Unlike local businesses, SMM panels compete worldwide. Every country, every language, every market. The competition never sleeps.
- Zero organic leads. No traffic means no customers. The website existed, but it wasn’t generating any business value.
The website itself had fundamental problems. It wasn’t mobile responsive. Content was poorly written and not optimized. The structure made no sense for search engines or users.
Most SEO agencies would have walked away or promised unrealistic quick wins.
I told Md Samad the truth: “This will take at least 12 months of consistent work. There are no shortcuts in this industry. But if you’re patient and trust the process, we can compete with the big players.”
He trusted me. We got to work.
The Strategy
Success in the SMM panel SEO space requires a completely different approach than typical e-commerce or local business SEO.
You’re competing with websites that have 5-10 years of history, massive backlink profiles, and content teams. You can’t just “optimize some pages” and expect results.
We needed a complete transformation.
Phase 1: Foundation Rebuild (Months 1-3)
Comprehensive SEO Audit
We started by identifying everything wrong with the website. And honestly? Nearly everything needed fixing.
The site wasn’t following any SEO best practices. Pages loaded slowly. Mobile experience was terrible. Content was thin and generic. Internal linking structure made no sense.
Competitor Analysis
We studied the top 20 SMM panel providers ranking globally. What were they doing right? What keywords were they targeting? What content gaps existed?
This research became our roadmap.
Keyword Research
We identified over 500+ relevant keywords in the SMM panel space. From high-volume competitive terms like “SMM panel” and “social media marketing panel” to long-tail opportunities like “cheapest Instagram followers panel” and “reliable SMM reseller provider”.
The key was finding the balance between competition and opportunity.
Complete Website Content Rewrite
Every single page needed rewriting. We didn’t just “optimize” the existing content. We started from scratch.
Each service page was crafted to target specific keywords while genuinely helping users understand what they were buying. We wrote for humans first, search engines second.
Technical SEO Fixes
We rebuilt the website structure to be mobile-responsive, fast-loading, and search engine friendly. Fixed broken links, improved site architecture, and implemented proper schema markup.
Phase 2: Content Domination (Months 4-9)
Strategic Blog Content
In the SMM panel industry, trust is everything. Potential customers need to believe you’re legitimate, not a scam.
We launched a content strategy focused on educational blog posts:
- How-to guides for using SMM panels effectively
- What is an SMM Panel
- Comparison articles between different service types
- Industry insights and social media trends
- Transparency about how SMM services work
Each post was thoroughly researched, keyword-optimized, and designed to rank for specific search queries.
Service Page Optimization
SMM panels offer dozens of services across multiple platforms. We created dedicated, optimized pages for each major service category.
Instead of one generic “Services” page, we built targeted pages for Instagram followers, YouTube views, TikTok likes, Twitter engagement, and more. Each optimized for specific search intent.
Internal Linking Strategy
We connected all content intelligently. Blog posts linked to relevant service pages. Service pages linked to related offerings. Everything was designed to keep users engaged and help search engines understand our site structure.
Phase 3: Authority Building (Months 10-12+)
Quality Backlink Acquisition
In a competitive industry, backlinks matter enormously. But not just any backlinks. Quality, relevant links from legitimate sources.
We focused on earning links through:
- Guest posts on digital marketing blogs
- Industry directory listings
- Partnership opportunities with complementary services
- Creating shareable, valuable content that naturally attracts links
Continuous Optimization
SEO isn’t “set and forget”. We monitored performance weekly, adjusted strategies based on data, and continuously improved underperforming pages.
When we saw opportunities, we acted fast. When something wasn’t working, we pivoted.
The Results

The transformation has been remarkable.
January 2024 (Starting Point)
- Monthly Organic Clicks: 32
- Total Impressions: Unknown (too low to measure)
- Ranking Keywords: 4
- Domain Authority: 11
- Organic Leads: 0
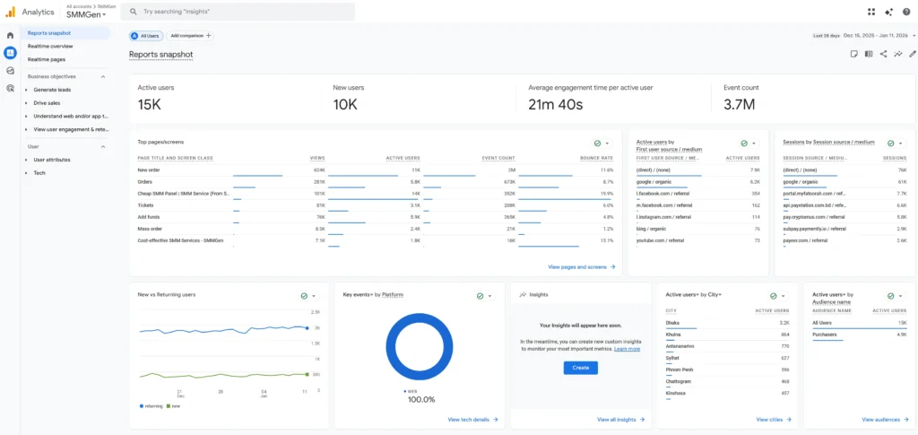
January 2026 (Current Performance)
- Monthly Organic Clicks: 27,900
- Total Impressions: 129,000
- Average CTR: 21.6%
- Average Position: 14.2
- Active Users (Last 28 Days): 15,000
- New Users: 10,000
- Engagement Time: 21 minutes 40 seconds average
Growth Metrics:
- ✅ 87,084% increase in monthly organic clicks
- ✅ 21.6% CTR (industry average is 3-5%)
- ✅ Hundreds of keywords now ranking on first page
- ✅ Top traffic source: Google organic search (76K visits)
- ✅ Global reach: Traffic from 50+ countries
- ✅ Consistent organic lead generation without paid advertising

But numbers only tell part of the story.
SMMGen went from being completely unknown to competing directly with industry giants. They now appear on the first page for competitive terms like “SMM panel”, “cheap SMM services”, and dozens of service-specific keywords.
More importantly, organic traffic now drives actual business results. Real customers. Real revenue. Real growth.
What Made This Work in Such a Competitive Industry?
Success in SMM panel SEO requires understanding what makes this industry unique.
We didn’t compete on the same terms as everyone else.
Instead of only targeting ultra-competitive keywords like “best SMM panel”, we built authority through long-tail variations and informational content first.
We prioritized trust signals.
SMM panels have a reputation problem. Many are scams. We made transparency, educational content, and clear value propositions central to our strategy.
We focused on user experience.
A 21-minute average engagement time doesn’t happen by accident. We created genuinely useful content that kept visitors reading, learning, and ultimately converting.
We played the long game.
I told Md Samad it would take 12 months. We stuck to the plan without chasing quick wins or black-hat shortcuts. Patient, consistent execution won.
We adapted constantly.
The SMM panel industry changes fast. New platforms emerge. Algorithms update. Competition shifts. We monitored everything and adjusted our strategy based on real data.
Key Challenges We Overcame
Challenge 1: Trust and Credibility
SMM panels face skepticism. Many buyers have been scammed before.
Solution: We created detailed service explanations, published transparent pricing, and wrote educational content showing exactly how services work. No hype. No false promises. Just honest information.
Challenge 2: Global Competition
Unlike local businesses with defined service areas, SMM panels compete globally against hundreds of established providers.
Solution: We identified geographic and service-specific niches where competition was slightly lower. Built authority there first, then expanded to more competitive terms.
Challenge 3: Content Differentiation
Most SMM panel websites say the same things: “cheap, fast, reliable”. Standing out is hard.
Solution: We focused on educational value rather than just sales copy. Taught people how to use SMM services effectively, not just why to buy from SMMGen.
Challenge 4: Maintaining Rankings
Getting to the first page is hard. Staying there is harder when competitors are constantly optimizing.
Solution: Ongoing optimization. We never stopped working. Monthly content updates, continuous technical improvements, and regular backlink acquisition kept us competitive.
Lessons for SMM Panel Owners
If you run an SMM panel and want similar results, here’s what this case study teaches:
SEO in this industry takes time. Anyone promising first-page rankings in 30-60 days is lying. Real, sustainable results require 12+ months of strategic work.
Content quality matters more than quantity. We didn’t publish 100 mediocre blog posts. We created fewer, high-quality pieces that genuinely helped people.
Technical SEO is non-negotiable. Your website must be fast, mobile-friendly, and properly structured. No amount of content can compensate for technical problems.
Trust is your biggest competitive advantage. In an industry full of scams, transparency and educational content differentiate you.
Global competition requires local thinking. Find your niche. Build authority there. Then expand to bigger, more competitive keywords.
Consistent execution beats perfect strategy. We didn’t have some secret technique. We executed fundamentals consistently for 12+ months.
Why SMM Panel SEO Is Different
Most SEO agencies don’t understand the SMM panel industry. They treat it like any other e-commerce site. That doesn’t work.
SMM panel SEO requires understanding:
- The trust barrier customers face
- Global competition dynamics
- Service-specific keyword opportunities
- Platform-specific optimization (Instagram, YouTube, TikTok, etc.)
- The importance of delivery speed and quality signals
- How to differentiate in a commoditized market
Generic SEO strategies fail because they don’t account for these industry-specific challenges.
Ready to Dominate SMM Panel Search Results?
This case study proves that even in the brutally competitive SMM panel industry, strategic SEO delivers transformational results.
We took SMMGen from complete invisibility to competing with industry giants. From 32 monthly clicks to nearly 28,000. From zero organic leads to consistent, predictable customer acquisition.
If you run an SMM panel and struggle with organic visibility, you’re not alone. Most providers face the same challenges SMMGen did.
The difference is having someone who understands your industry, knows what works, and has proven results.
Want similar results for your SMM panel?
I specialize in SEO for SMM panels and digital service providers. I understand the competitive landscape, the trust challenges, and the strategies that actually work in this space.
Let’s discuss how we can grow your organic traffic and turn search visibility into real business results.






